Cette fonctionnalité est à présent incluse dans Nextcloud 33, le projet GitHub est archivé.
Cela fait un petit moment que j’utilise Prometheus et Grafana pour mon NAS. Mais Fedora-Fr ainsi que ce blog tournaient encore sous une stack TIC (Telegraf, InfluxDB, Chronograf). C’est chose à présent corrigée.
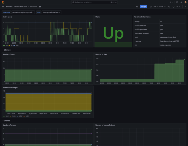
Bien qu’il existe déjà des exporter pour Nextcloud, je n’avais pas la volonté d’installer un nouveau service pour aller récupérer des logs déjà existants. J’ai donc entrepris de coder en python un parseur, qui va, récupérer les infos de Nextcloud en JSON pour les transformer en fichier texte compatible textfile. Les métriques de Nextcloud sont donc récupérées depuis Nextcloud puis rajoutées naturellement aux données exportées par node_expoter. Pour le moment ça donne ça :

Bien entendu, c’est open-sourcé et disponible sur mon GitHub. J’utilise les fonctions de service et timer de systemd, on aime ou on n’aime pas, mais c’est rudement pratique !








