J’utilise depuis pas mal de temps fail2ban sur l’ensemble de mes serveurs. Il me sert à contrôler un peu ce qui s’y passe et à bannir les IPs trop curieuses. Depuis quelques semaines, sur mon NAS, j’observais une charge élevée sans réelle raison. Après un peu d’analyse, il se trouve que le fautif est fail2ban-cli, qui me sert à contrôler l’activité, et qui chez moi est appelé par telegraf. Après enquête, il apparait que :
- Ma « jail » ssh contient plus de 12.000 IPs… Ce qui est étrange, car mon serveur est depuis quelque temps d’arrière un VPN.
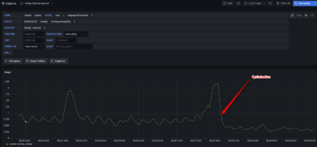
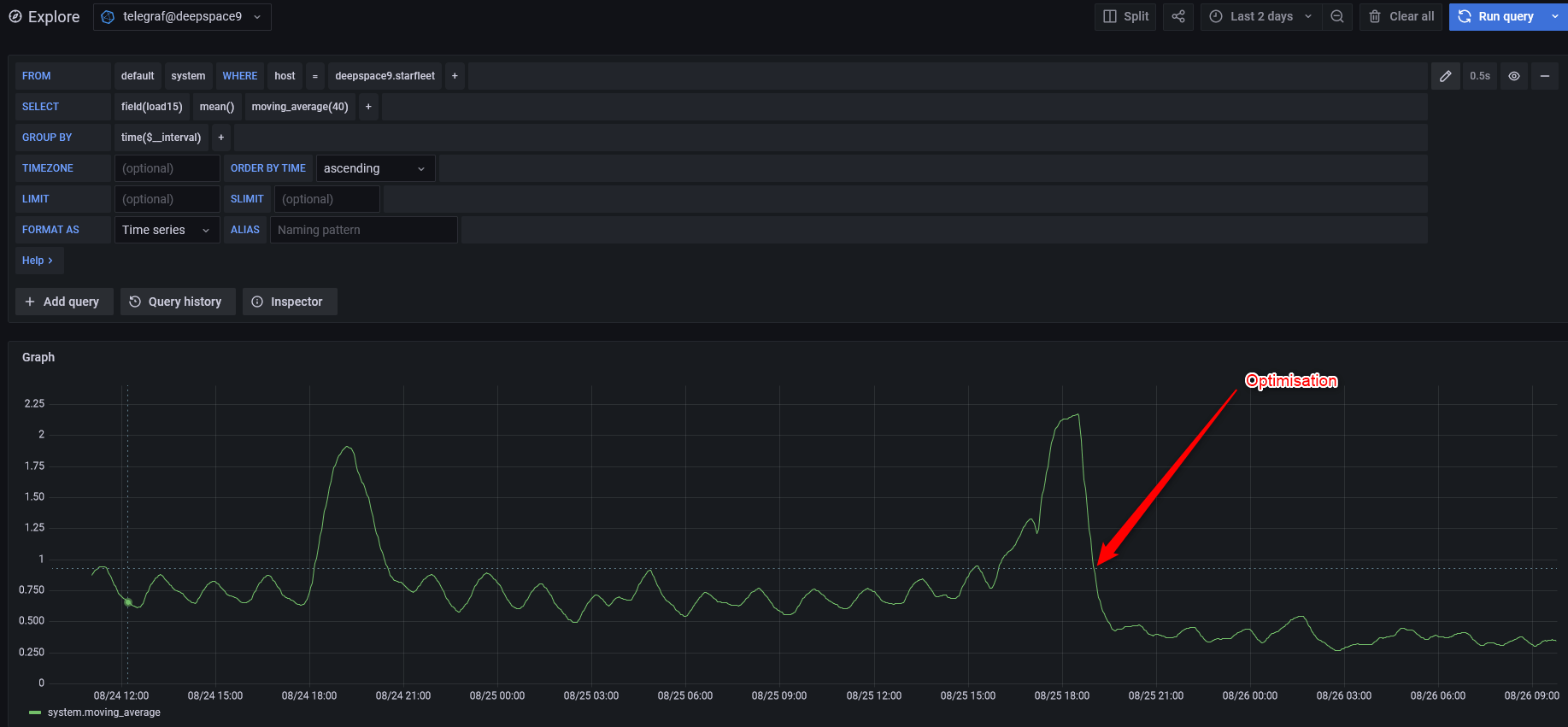
- Lors de chaque appel de fail2ban-cli par telegraf, il y a un pic de CPU.
- OpenMediaVault propose un réglage par défaut de fail2ban carrément abusé. Il ne prend pas en compte de limite de temps.

Du coup après le passage de la rétention de -1 vers 10800, la configuration redevient normal et ma charge globale sur le serveur baisse.
Tout ça me conforte dans l’idée que même pour un parc personnel, mettre du monitoring est obligatoire et la stack TIG (Telegraf / InfluxDB / Grafana) est vraiment pas mal pour ça.











Commentaires
Une réponse à “Surcharge serveur due à fail2ban”
Hello
Merci pour le retour d’XP. Je vais de ce pas vérifier mes paramètres dans OMV5.
Je suis en phase pour la mise en place d’une stack TIG