Après près de 8 ans d’utilisation intensive de Jeedom, j’ai décidé il y a un mois de tester puis de migrer vers Home Assistant. Grâce à mon usage intensif de MQTT dans Jeedom, j’ai pu tester Home Assistant en profondeur sans risquer de tout casser. En effet, pendant trois semaines, les deux solutions ont ainsi pu fonctionner en parallèle sans problème.

Pourquoi avoir voulu changer après 8 ans avec Jeedom ?
- Envie de renouveau : Après tant d’années, le besoin de découvrir autre chose s’est fait sentir.
- Évolution du produit : Jeedom évolue lentement comparé à Home Assistant, qui propose une nouvelle version chaque mois.
- Situation pas claire de Jeedom : Bien que des progrès soient réalisés, la trajectoire de Jeedom reste floue.
- Interface vieillissante : L’interface de Jeedom commence à montrer son âge.
- Technologie : Jeedom est basé sur PHP, tandis que Home Assistant utilise Python. En pratique, cela se traduit par une réactivité bien supérieure sur Home Assistant : mes volets réagissent à la milliseconde, contre une seconde sur Jeedom.
- Communauté dynamique : La communauté Home Assistant est encore plus vaste et active que celle de Jeedom.
- Puissance du YAML : Le YAML, utilisé par Home Assistant, est un atout majeur pour la configuration.
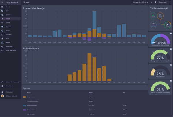
- Suivi de l’énergie : L’interface de suivi énergétique de Home Assistant est à la fois esthétique et fiable.
- Application mobile (Compagnon) : L’application mobile est excellente, avec des fonctionnalités pratiques et une expérience fluide.
- Adaptabilité du dashboard : Home Assistant permet de masquer ou afficher des éléments d’un même dashboard en fonction de l’appareil utilisé.
- Support d’Android Auto : Je peux activer ou désactiver mon alarme directement depuis ma voiture.




Bien sûr, tout n’est pas parfait avec Home Assistant :
- Organisation des appareils et entités : La structure n’est pas aussi claire qu’avec Jeedom. On se perd parfois entre appareils et entités, et il n’y a pas de regroupement strict comme dans Jeedom (équipement / commande). Cela rend l’interface un peu plus confuse, mais elle est aussi plus flexible.
- Gestion du RFPlayer : Elle laisse encore à désirer. C’est en cours d’amélioration, mais actuellement, c’est un point faible (pour ceux qui ont un RFPlayer).
- Approche différente pour les scénarios : Le « mindset » de Home Assistant dans la gestion des scénarios est très différent de celui de Jeedom. Cela peut sembler plus complexe au début, mais au final, je trouve cela plus puissant.
- Courbe d’apprentissage : Globalement, Home Assistant est plus difficile à appréhender, peut-être en partie parce que j’avais des réflexes « Jeedomiens » au départ.
Ces éléments montrent qu’il y a une certaine adaptation nécessaire, mais les possibilités offertes rendent cette transition intéressante malgré les défis.






Laisser un commentaire